To view sequence analytics, go to Marketing > Sequences and select Analytics. Data is displayed in a global overview and in detail.
Global sequence analytics
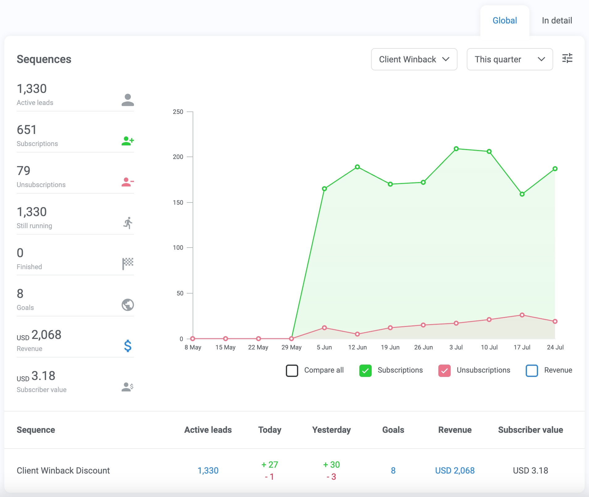
Global sequence analytics show high-level information about subscription activity, goals met, and revenue gained from automated sequences.
Select one or all sequences and a date range to filter the graph.

Metrics current time (not affected by date filters):
- Active leads: Total number of leads subscribed to the selected sequence(s), either in progress or complete
- Still running: Number of leads who are still in progress in the selected sequence(s)
Metrics by time period (varies by date range):
- Subscriptions: Number of new subscriptions
- Unsubscriptions: Number of unsubscriptions
- Finished: Number of leads who have reached a complete step in the selected sequence(s)
- Goals: Number of goals completed after a click-through from a sequence
- Revenue: Amount of revenue earned after a click-through from a sequence
- Subscriber value: Average value per subscriber (sum of Revenue divided by Subscriptions)
In detail sequence analytics
Click the In detail tab to view analytics and data for each step in a particular sequence.

After selecting a sequence, hover over each email step to see:
- The number of leads who have gone through that step
- The number of leads currently on that step
- The number of recipients (which can be different from leads who passed through depending on your settings)
- The percentage of leads who received the email that also opened it
- The percentage of leads who clicked to unsubscribe from that email
- The number of goals reached
- The percentage of leads who clicked on links in the email
- The percentage of spam complaints you received from recipients
- The total revenue earned through the email

Below the map of the sequence steps is a table with engagement details for each email in the sequence. Click the hyperlinked number in the table to see the leads who took each action.
