Page analytics help you understand how visitors interact with your pages. You can see how many people visit, how engaged they are, and whether they complete important actions (like signing up or making a purchase).
To view page analytics, go to Pages > All pages and select Analytics at the top. Choose a site, page, and date range. Data is displayed in chart and table formats.
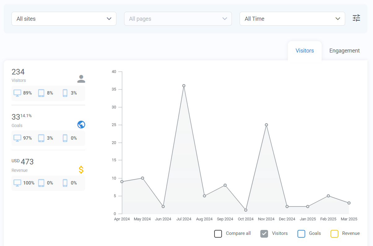
Analytics tabs
There are two types of page analytics:
- Visitors – See how many people visited and what actions they took.
- Engagement – Understand how long visitors stayed and how far they scrolled.
Visitors analysis
Use the drop-down fields at the top to filter data by specific page and time period. You can also use Advanced Filters to select a custom date range.

Check the boxes below the chart to see Visitors, Goals, or Revenue displayed on the graph.
On the left, you’ll see a breakdown of which devices visitors used (desktop, tablet, or mobile) and how device type affects goals and revenue. This can help you decide which device(s) to optimize for.
Visitor details
Below the chart, a table shows visitor and performance details for each page.

Columns:
- Page name: The name of the page being analyzed.
- Website: The site the page belongs to (or "No site in particular" if unlinked).
- Visitors: The total number of visitors in the selected time period.
- Goals: The number of goals achieved (e.g., sales, sign-ups, or page visits).
- Goals Ratio: The percentage of visitors who completed a goal on the page.
- Revenue: The total revenue generated from the page.
Pro tips:
- Click column headers to sort the table in ascending or descending order.
- Hover over Goals, Goals Ratio, or Revenue to view more details about goal completions.
Engagement analysis
Engagement analytics show how long visitors stay on a page and how far they scroll.
Click the drop-down fields at the top of the page to select a page and date range for analysis. Use Advanced filters to choose a custom date range.

Scroll analysis
This feature shows how far visitors scroll down the page.
- If important content is not being seen, move it higher on the page or shorten the content.
- Use this insight to adjust your page layout and make key sections more visible.
- Check the boxes below the chart to view data for all visitors or only those who spent more than 10 seconds on the page.
Engagement details
You can find engagement details in the table below the Scroll analysis or in the left-hand column (both show the same information).
Column:
- Page name: The name of the page being analyzed.
- Visitors: The total number of unique visitors.
- Visitors (10+ sec): The percentage of visitors who stayed on the page for more than 10 seconds.
- Time on Page: The average time visitors spent on the page.
- Time on Page (10+ sec): The average time spent on the page for visitors who stayed longer than 10 seconds.
- Scroll: The average percentage of the page that visitors scrolled through.
- Scroll (10+ sec): The average scroll percentage for visitors who stayed longer than 10 seconds.
Key takeaways
- Low engagement or conversions? Try moving important content higher or making the page shorter.
- Visitors not scrolling? Consider breaking up long sections with headings, images, or calls to action.
- Different device behaviors? If mobile visitors leave quickly, optimize for smaller screens.
By using page analytics, you can refine your pages to improve visitor experience and create better results.